DataGrip2024是JetBrains打造的一款多引擎数据库与SQL开发工具。为满足专业SQL开发人员的特定需求而量身定制,方便连接到数据库服务器,执行sql、创建表、创建索引以及导出数据等,能够完美目前市面上几乎所有的主流关系数据库产品,包括支持MySQL、PostgreSQL、Microsoft SQL Server、Oracle、Sybase、DB2、SQLite、HyperSQL、Apache Derby和H2。并且DataGrip提供智能代码完成、代码检查、即时错误突出显示,快速修复和重构等多种功能,它具备数据库所具有的所有功能,用户可以通过软件完成创建、修改表、管理列、键与索引的操作,它能够一定程度的提供编程人员的开发效率,能够帮助用户提升编辑速度。简单易用的操作界面,开发者上手几乎不会遇到任何困难,是目前数据库开发人员最喜欢的一款数据库客户端工具。
软件特色
1、智能查询台
可以在不同的模式下执行查询,并保存所有的活动轨迹。保护你的工作不会丢失。
2、高效的架构导航
您可以通过程序的行为,或SQL代码在任何表、视图中跳转。
3、重构SQL文件和模式
DataGrip正确解析所有引用的SQL代码,并帮助你重构他们。当您重命名一个变量或假名时,它会在整个文件中更新他们的用法。即使数据库中的实际表名已经更新。
4、说明计划
更加深入观察queries工作情况和数据库引擎行为,使您的查询更加高效。
5、版本控制集成
我们为所有主要的版本提供统一支持:Git、SVN、Mercurial,等等。
6、智能代码完成
DataGrip提供上下文敏感的代码自动完成,帮助你更快编写SQL代码。自动完成包括表结构、外键,甚至是您正在编辑代码创建的数据库对象。
7、即时分析和快速修复
DataGrip检测代码中可能的错误,并提出最佳方案,以解决运行问题。它会将这些错误用关键字标识,并始终提供解决问题的方法。
新功能介绍
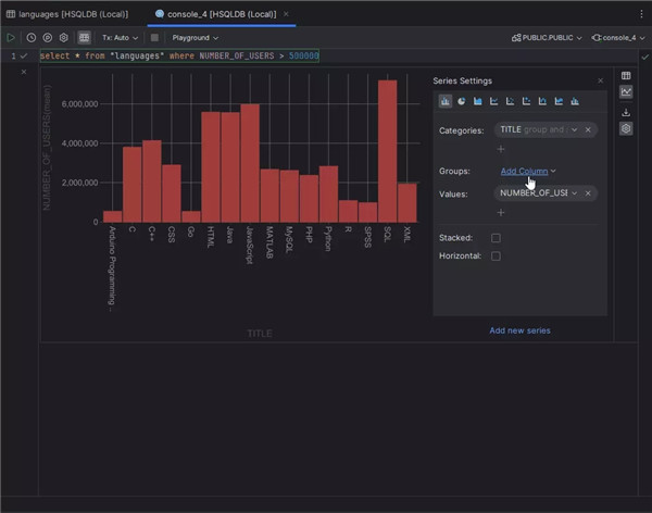
1、数据可视化
DataGrip版本通过 Lets-Plot 库集成及其基本无代码数据可视化功能实现了数据可视化。 可视化分为三种网格形式:
主标签页:当您打开表、视图或 CSV 文件时,绘图将以拆分模式显示。
结果标签页:在 Services(服务)工具窗口中观察查询结果时,可以显示绘图而不是网格。
编辑器内结果:您可以显示绘图而不是网格。
2、新的导入功能
我们投入了大量时间重做导入功能,原因如下:
这是向我们生成的 Modify Object(修改对象)UI 进行重大过渡的最后一章,此处详细介绍了该 UI。
该功能现在允许导入到多个目标。
现在可以同时编辑多个内容。 例如,您可以更改多个文件的格式或编码,更改多个目标的架构
3、映射
默认目标实体称为映射。 在这里,您可以定义目标表,并通过目标表的列映射文件列。 如需编辑表本身,请点击 Edit(编辑)按钮:
表将出现在侧树形 UI 中。 此 UI 完全重复了 Modify Object(修改对象)UI,允许您以多种方式操作表及其对象。
4、数据编辑器中的可自定义数字格式
数据编辑器中的数字显示更为灵活。 最重要的是,您可以指定小数点和分组分隔符。 其他选项包括定义如何呈现无穷大和 NaN 的功能
5、DynamoDB 支持
感谢为此工单投票的 419 人, JetBrains IDE 现已支持 DynamoDB!
以下是我们目前实现的功能:
DynamoDB 数据可以通过 DataGrip 的数据查看器查看。
在代码编辑器中支持适用于 DynamoDB 的 PartiQL。
带有键和索引的表现已内省。
6、内省调度器
您现在可以为每个数据源设置内省间隔。
7、其他
SQLite 如果使用 WSL 路径则发出警告
很遗憾,无法使用位于 WSL 路径下的 SQLite 数据库。 因为 WSL 不遵循 SQLite 文件锁定机制。 目前,DataGrip 唯一可用的解决方案是在这种特殊情况下显示警告。
更新日志
v2024.3.5版本
文本到 SQL 编辑器内差异、用于处理 SQL 错误的 AI Assistant 操作、网格 UI 改进等!





































































共有 0条评论