宝塔Windows面板是一款专为Windows Server设计的简单好用的服务器运维工具。它支持多种Windows版本(2008 R2及以上),功能强大,操作直观,通过Web界面就能轻松管理网站、FTP、数据库,还能监控系统资源、设置计划任务等。相比同类软件,宝塔最大的亮点是一键部署功能,可以快速安装各种服务器环境和常见程序(如Discuz、WordPress)。面板还提供文件管理器、扩展插件以及多种安全和优化工具,极大提升了运维效率。
安装要求简单明确,需纯净系统且内存至少1G。界面设计清爽,功能模块清晰,新手也能很快上手。虽然部分功能还在完善中,但整体体验非常流畅,尤其是针对Windows系统的优化让管理和维护变得轻松许多。我觉得这个面板特别适合需要管理多台服务器的朋友,因为它能显著提升工作效率,减少手动操作的繁琐。如果你用的是Windows Server,宝塔绝对是一个值得一试的选择!

软件功能
宝塔面板windows版拥有极速方便的一键配置与管理,可一键配置服务器环境(LAMP/LNMP/Tomcat/Node.js),一键部署SSL,异地备份;提供SSH开启关闭服务,SSH端口更改,禁ping,防火墙端口放行以及操作日志查看;CPU、内存、磁盘IO、网络IO数据监测,可设置记录保存天数以及任意查看某天数据;计划任务可按周期添加执行,支持SHELL脚本,提供网站、数据库备份以及日志切割,且支持一键备份到又拍云存储空间,或者其他云存储空间里;通过web界面就可以轻松管理安装所用的服务器软件,还有实用的扩展插件;集成方便高效的文件管理器,支持上传、下载、打包、解压以及文件编辑查看。
宝塔面板windows版安装教程简介
一、安装要求
环境需求: 内存要求:内存要求最低1G,推荐1G以上内存。
内存:512M以上,推荐768M以上(纯面板约占系统60M内存)
硬盘:300M以上可用硬盘空间(纯面板约占20M磁盘空间)
系统:CentOS 7.1+ (Ubuntu16.04+.、Debian9.0+),确保是干净的操作系统,没有安装过其它环境带的Apache/Nginx/php/MySQL/pgsql/gitlab/java(已有环境不可安装)
架构:x86_64(主流服务器均是此架构),ARM不完整兼容(面板环境安装慢,部分软件可能安装不上)
二、安装简单
登陆远程服务器,可以用系统自带桌面连接工具(mstsc),输入账号和密码登陆后,下载本站提供的宝塔windows面板,直接安装即可;
三、成功安装后,首页管理如下:
宝塔windows面板有部分功能未实现,其余部分与Linux面板同步。
1、系统操作
显示当前服务器系统类型、服务器运行时间、面板版本、面板升级更新入口、并提供宝塔账号绑定、微信小程序绑定、服务器重启、面板重启、修复面板等快捷功能。
宝塔账号绑定:用于ssl证书申请、专业版和插件购买等服务。
微信小程序绑定:用于服务器资源监控,和面板的基础功能操作。
面板升级入口:用于当前面板升级和测试版的切换(最新版本才支持测试版的直接切换)。
重启服务器:停止所有服务并重启服务器。
重启面板:重新启动面板服务,清楚面板缓存及日志。
修复面板:若面板部分功能无法正常使用,可以尝试修复面板进行修复。
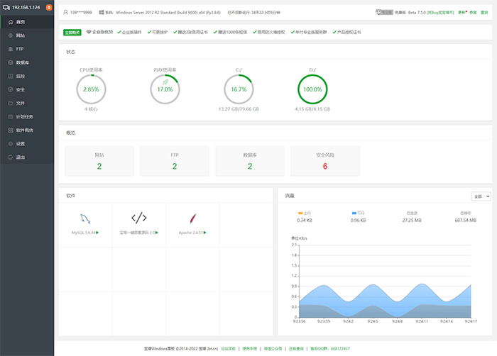
2、服务器状态
显示当前服务器CPU、内存、硬盘的使用率、内存清理,所有状态均取自服务器真实数据。
内存的清理:点击内存图标中的小火箭图标,即可实现清理功能。(如图):
3、站点信息
显示当前面板管理的站点、FTP、数据库数量,仅提供数量显示,如需添加站点,请在网站选项中添加站点。(如图):
4、软件管理
首页软件快速方式,可以实现拖动图片,更换顺序、管理软件等功能。(如图):
5、网络流量
实时显示当前服务器网络流量的上传和下载速度,总上传流量,总下载流量。
软件特色
一、更轻更快的体验
新版宝塔windows面板,已全部采用Python重构开发,安装包缩小近75%,仅4M大小。同时面板启动速度相比上一代(5.4版本),提升加载速度接近40%。对CPU和内存的资源占用也大幅度降低。
二、更稳定更安全的架构
相对于上一代Window面板,新版宝塔windows面板对面板的稳定性做的大量的优化和提升,加强了对异常错误的处理和修复。同时对面板的安全性进一步的加强。
三、一键整合,力求给用户最佳操作体验
网站的更多的配置修改整合进同一层级,一键即可切换管理使用。
1、可以创建网站和管理网站
2、可创建及管理FTP
3、提供各类高效率的工具,简化操作
4、整合常用开源程序伪静态规则,方便您切换使用
5、在计划任务可快速创建定期备份
6、自动获取Let's Encrypt免费证书或者设置其他证书
7、一键切换php版本,支持扩展安装卸载
四、功能强大
1、系统安全
提供远程控制开启关闭服务,远程控制端口更改,禁ping,防火墙端口放行以及操作日志查看。
2、系统监控
CPU、内存、磁盘IO、网络IO数据监测,可设置记录保存天数以及任意查看某天数据。
3、计划任务
计划任务可按周期添加执行,支持SHELL脚本,提供网站、数据库备份以及清理内存。
4、软件管理
通过web界面就可以轻松管理安装所用的服务器软件,还有扩展插件。
5、文件管理
方便高效的文件管理器,支持上传、下载、打包、解压以及文件编辑查看。
安装事项:
1、仅支持Windows Server 2008 R2/2012/2016/2019/2022,64位系统(中文简体),且未安装其它环境,其它系统就不要尝试安装了。
2、旧版本不支持直接升级,因为架构不一样,8.x版本基于Python全新开发。
3、已有环境不支持安装,否则会冲突,并且面板只支持管理通过面板安装的环境,请使用纯净的系统安装宝塔面板使用。
4、当前仅支持中文简体,其他语言会导致各种错误
































共有 0条评论